Nexmosphere NEO Series NEO320 / NEO340 / NEO520 / NEO540 / NEO620 / NEO640
Seria Nexmosphere NEO to nowoczesne kontrolery mocy przeznaczone do profesjonalnych instalacji digital signage, kiosków multimedialnych, ścian wideo oraz punktów informacyjnych.
Urządzenia umożliwiają monitorowanie, kontrolę i automatyzację zasilania podłączonych komponentów takich jak odtwarzacze, wyświetlacze czy routery.
Dostępnych jest sześć wariantów konstrukcyjnych:
Wersje z 2 gniazdami 230 V – dla mniejszych instalacji lub pojedynczych playerów:
- NEO320
- NEO340
- NEO520
Wersje z 4 gniazdami 230 V, umożliwiająca zarządzanie kilkoma urządzeniami jednocześnie:
- NEO540
- NEO620
- NEO640
Funkcje serii NEO:
-
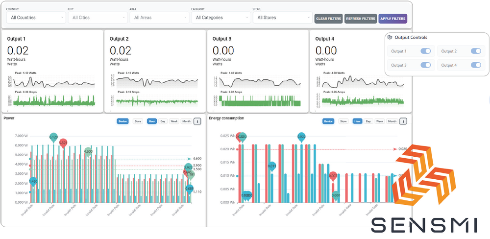
Pomiar napięcia, prądu, mocy i zużycia energii w czasie rzeczywistym.
-
Indywidualne włączanie/wyłączanie każdego gniazda oraz tworzenie sekwencji startowych.
-
Harmonogramy pracy – do 16 zdefiniowanych czasów, działających nawet bez połączenia sieciowego.
-
Integracja z czujnikami Nexmosphere przez interfejs X-Talk (światło, obecność, temperatura, RFID).
-
Zdalne sterowanie przez USB-C lub Ethernet (w modelach sieciowych).
-
API umożliwiające łatwą integrację z systemami CMS, SCADA i monitoringiem energii.
-
Tryb oszczędzania energii – automatyczne odłączanie nieaktywnych urządzeń.
Cechy:
|
![]() |
|
KorzyściZmierz rzeczywiste zużycie energii
Kontrola rozruchu i wyłączania
Monitorowanie stanu systemu
Oszczędność energii i kosztów
|
||
Łatwe połączenie USBZ łatwością zintegruj kontrolery NEO z odtwarzaczem Digital Signage za pomocą łatwego w implementacji interfejsu API Nexmosphere, za pomocą jednego połączenia USB. Obsługiwane przez wielu partnerów CMS .
|
|
|
lub |
||
|
|
Połącz się z sieciąNexmosphere udostępnia bezpłatny podstawowy panel sterowania wszystkim użytkownikom NEO, a dla tych, którzy poszukują bardziej zaawansowanych funkcji i kompleksowych możliwości rejestrowania danych, dostępne są pakiety zaawansowane. Dostępne są interfejsy API typu serwer-serwer umożliwiające przesyłanie danych do własnej aplikacji. |
|
Opcje konfiguracji |
|||
|
|
|
aaaa |














